Motorcycle Wiring Harnes

Motorcycle Wiring Harnes. Cipta mandiri wirasakti is one of the leading manufacturer of automotive wiring harness and electric cablings in indonesia. All of our motorsport wiring harnesses are manufactured using dr25 sleeving systems and type 44 and type 55.

uxcell Motorcycle Electrical Main Wiring Harnessin Motorcycle
uxcell Motorcycle Electrical Main Wiring Harnessin Motorcycle from www.aliexpress.com

Web custom wiring harnesses for any model harley davidson, honda or yamaha. Corrosion, damaged wires, and poor connectivity in old cable harnesses can lead to many electrical issues. Web custom motorcycle wiring harness performance and budget.

Web Motorcycle Handlebar Controls #2 Take Care Of Routing In Custom Chopper Wiring Harness.


This video is part two in the series aimed at helping you build or modify your own custom motorcycle wiring harnes. Web custom wiring harnesses for any model harley davidson, honda or yamaha. It is important to be as careful as sign placeacturers when routing electrical.

Although Electrical Systems Are Generally Reliable, Age Will.


Wiring harness builder kit for harley softail. Cipta mandiri wirasakti is one of the leading manufacturer of automotive wiring harness and electric cablings in indonesia. All of our motorsport wiring harnesses are manufactured using dr25 sleeving systems and type 44 and type 55.

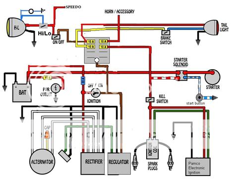
I Am Not Denying That Those Stock Diagrams Are Not Complex.


Web universal wiring harness with strobe mode and toggle switch by baja designs®. Web custom motorcycle wiring harness. Web custom motorcycle wiring harness performance and budget.

Web Custom Motorcycle Wiring Tips And Tricks!


Web shop the best selection of motorcycle wire harness at dennis kirk for the lowest prices. Web as motorcycles get older, the electrical systems often need repairs, or at times, complete replacement. Broken sprocket garage in east aurora new york (suburb of buffalo, ny) can build a custom.

We Have Catered The Automative Industry For.


It will encase the wires with hard, durable. Corrosion, damaged wires, and poor connectivity in old cable harnesses can lead to many electrical issues. Web revival signature deluxe mo.unit wiring harness bundle.